Revenue & Margin Optimization
Analyze revenue and margin growth to make faster, smarter business decisions with real-time analytics insights.
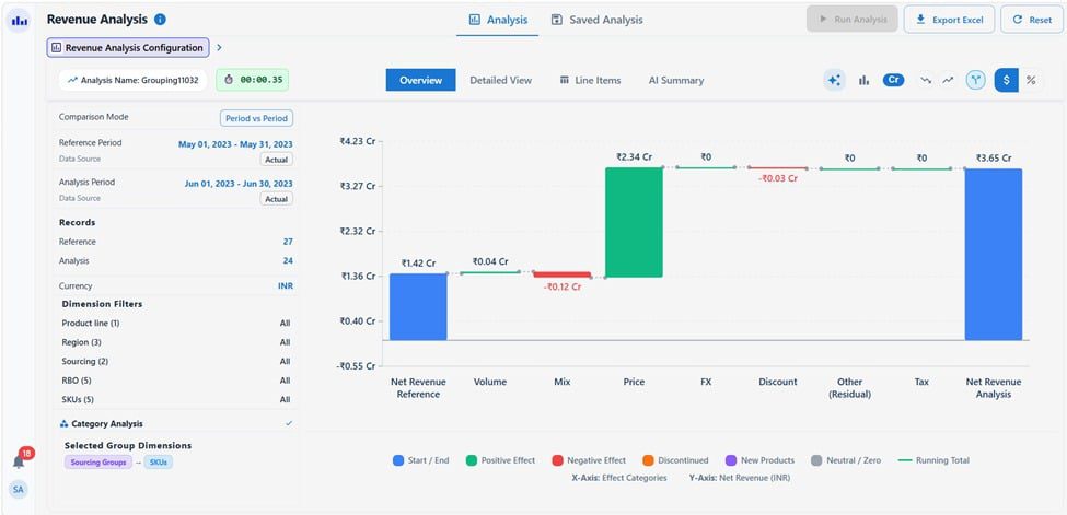
- Understand growth drivers β Price, Volume, Mix
- Identify top & low performing SKUs, channels
- Optimize profitability using data insights
- Make smarter business decisions faster




